仪表板为您提供追踪数据的高层洞察,帮助您发现趋势并监控应用程序的健康状况。仪表板可在左侧边栏的 监控 选项卡中找到。 LangSmith 提供两种仪表板类型:Documentation Index
Fetch the complete documentation index at: https://langchain-zh.cn/llms.txt
Use this file to discover all available pages before exploring further.
- 预置仪表板:为每个追踪项目自动生成。
- 自定义仪表板:完全可配置的图表集合,可根据您的需求定制。
预置仪表板
预置仪表板为每个项目自动创建,涵盖关键指标,如追踪数量、错误率、令牌使用量等。默认情况下,您可以通过追踪项目页面右上角的 仪表板 按钮访问项目的预置仪表板。
您无法修改预置仪表板。未来,我们计划允许您克隆默认仪表板,以便以此为基础进行自定义。
仪表板部分
预置仪表板分为以下几个部分:| 部分 | 显示内容 |
|---|---|
| 追踪 | 追踪数量、延迟和错误率。一个追踪是与单个操作相关的一系列运行。例如,如果用户请求触发了一个智能体,那么该智能体调用的所有运行都属于同一个追踪。 |
| LLM 调用 | LLM 调用次数和延迟。包括所有运行类型为 “llm” 的运行。 |
| 成本与令牌 | 按令牌类型细分的总令牌数和每追踪令牌数及成本。成本使用 LangSmith 的成本追踪功能 进行测量。 |
| 工具 | 按工具名称细分的工具运行的运行次数、错误率和延迟统计。包括运行类型为 “tool” 的运行。限制为出现频率最高的前 5 个工具。 |
| 运行类型 | 作为根运行直接子运行的运行次数、错误率和延迟统计。这有助于理解智能体的高层执行路径。限制为出现频率最高的前 5 个运行名称。请参考本表后的图片。 |
| 反馈分数 | 出现频率最高的前 5 种反馈类型的聚合统计。图表显示数值反馈的平均分数和分类反馈的类别计数。 |

分组依据
按运行标签或元数据分组可用于根据对应用程序重要的属性拆分数据。全局分组依据设置出现在仪表板的右上角。请注意,工具和运行类型图表已应用了分组依据,因此全局分组依据不会生效;全局分组依据将应用于所有其他图表。向运行添加元数据时,我们建议在追踪以及特定运行(例如 LLM 调用)上使用相同的元数据。元数据和标签不会从父运行传播到子运行,反之亦然。如果您希望看到追踪图表和 LLM 调用图表都按某个元数据键分组,那么追踪(根运行)和 LLM 运行都需要附加该元数据。
自定义仪表板
创建定制的图表集合,以跟踪对您的应用程序最重要的指标。创建新仪表板
- 导航到左侧边栏的 监控 选项卡。
- 点击 + 新建仪表板 按钮。
- 为您的仪表板命名并添加描述。
- 点击 创建。
向仪表板添加图表
- 在仪表板内,点击 + 新建图表 按钮打开图表创建窗格。
- 为您的图表命名并添加描述。
- 配置图表。
图表配置
选择追踪项目并筛选运行
- 选择一个或多个追踪项目以跟踪其指标。
- 使用 图表筛选器 部分来细化匹配的运行。此筛选器适用于图表中的所有数据系列。有关筛选追踪的更多信息,请查看我们的指南:在应用程序中筛选追踪。
选择指标
- 从下拉菜单中选择一个指标来设置图表的 Y 轴。选择项目和指标后,您将看到图表的预览和匹配的运行。
- 对于某些指标(如延迟、令牌使用量、成本),我们支持比较具有相同单位的多个指标。例如,您可能希望在一个图表中同时查看提示令牌和完成令牌。每个指标显示为单独的线条。

拆分数据
有两种方法可以在图表中创建多个系列(即在图表中创建多条线条):- 分组依据:按运行标签或元数据、运行名称或运行类型对运行进行分组。分组依据会根据所选字段自动将数据拆分为多个系列。请注意,分组依据限制为按频率排序的前 5 个元素。
- 数据系列:手动定义具有单独筛选器的多个系列。这对于在单个指标内比较细粒度数据非常有用。

选择图表类型
- 选择折线图或条形图进行可视化。
保存和管理图表
- 点击
保存将图表保存到仪表板。 - 通过点击图表右上角的三点按钮来编辑或删除图表。
- 通过点击图表右上角的三横线按钮并选择 + 克隆 来克隆图表。这将打开一个新的图表创建窗格,其配置与原始图表相同。


从追踪项目链接到仪表板
您可以直接从追踪项目链接到任何仪表板。默认情况下,会选中您追踪项目的预置仪表板。如果您希望链接自定义仪表板:- 在您的追踪项目中,点击 仪表板 按钮旁边的三个点。
- 选择一个仪表板设置为新的默认仪表板。

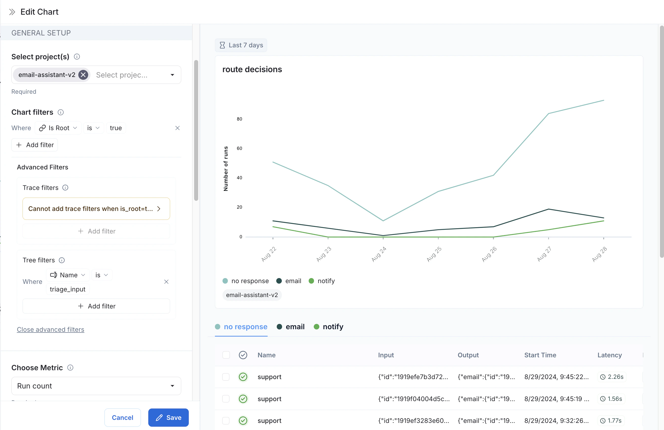
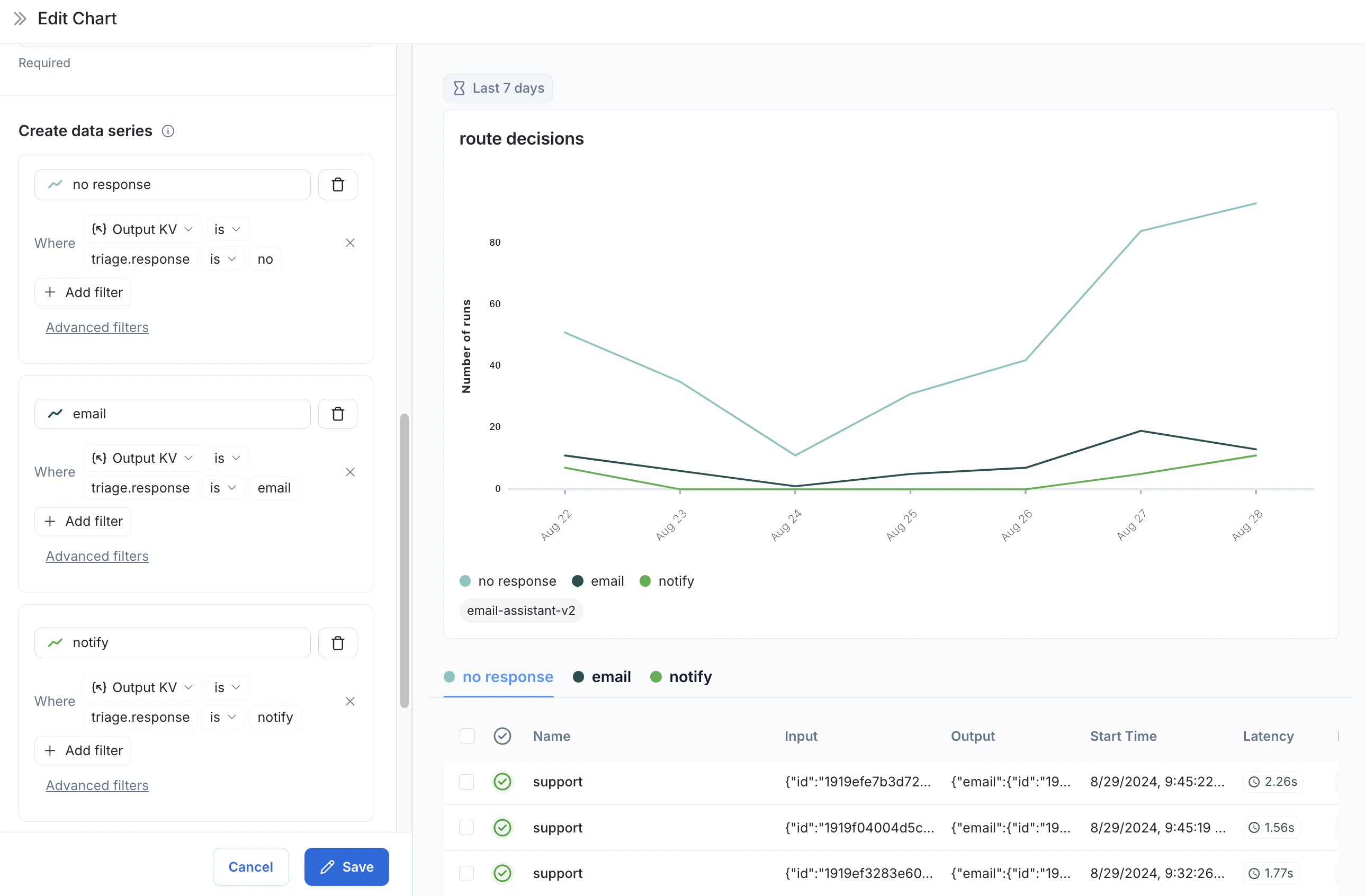
示例:用户旅程监控
使用监控图表来映射智能体在特定节点所做的决策。 考虑一个电子邮件助手智能体。在某个特定节点,它会对一封电子邮件做出决策:- 回复邮件
- 通知用户
- 无需回复
-
指标选择:选择指标
运行次数。 -
图表筛选器:添加一个树筛选器,以包含所有名称为
triage_input的追踪。这意味着我们只包含触及triage_input节点的追踪。同时添加一个图表筛选器,要求Is Root为true,这样我们的计数就不会因追踪中的节点数量而膨胀。
-
数据系列:为
triage_input节点做出的每个决策创建一个数据系列。决策的输出存储在输出对象的triage.response字段中,决策的值是no、email或notify中的一个。每个决策都会在图表中生成一个单独的数据系列。
triage_input 节点随时间做出的决策。
视频指南
Connect these docs to Claude, VSCode, and more via MCP for real-time answers.

